
Track every progress in your compliance program
Continuously monitor your compliance with Naltilia AI:
- • Automatically detects when policies and procedures are created or updated
- • Tracks evidence of control effectiveness in real time
- • Automatically links each document in your compliance handbook to the relevant risks and controls
- • Instant refreshes your compliance dashboard
- Track every compliance progress as it happens
- Real-Time Updates
- Automatic validation of control effectiveness
- 100% Coverage
Automatic Control Updates Based on Framework Changes
When your compliance framework evolves, Naltilia AI automatically adjusts:
- • Controls are updated automatically when policies change
- • Risk assessments reflect the latest control implementations
- • Control effectiveness scores adjust based on supporting evidence
- • Dependencies between controls are tracked and updated
- Eliminate manual control tracking and updates
- 100% Automated
- Get notified instantly of control effectiveness changes
- Instant Alerts


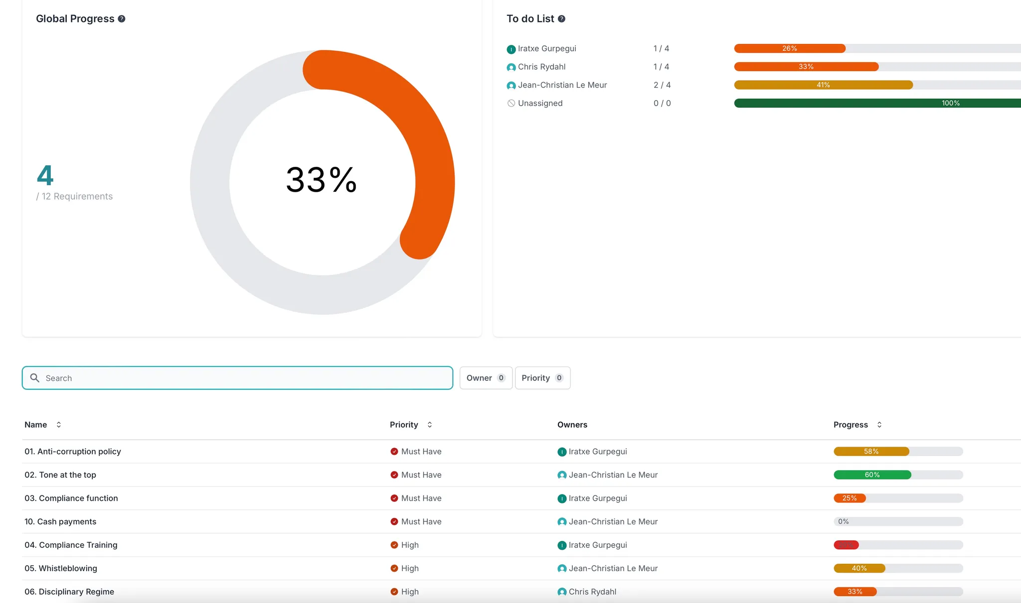
Track Your Compliance Score in Real-Time
Never wonder about your compliance status again:
- • Live compliance score that updates automatically with every change
- • Break down scores by framework, regulation, or business unit
- • Historical tracking to see compliance progress over time
- • Identify trends and predict future compliance gaps
- See your exact compliance status at any moment
- Live Score Updates
- Track progress across all compliance domains
- Comprehensive View
AI-Powered Evidence Screening & Control Validation
Our AI automatically assesses the effectiveness of your controls:
- • Automatically screens supporting evidence for control effectiveness
- • Validates that controls are operating as designed
- • Flags gaps or weaknesses in control implementation
- • Suggests additional evidence needed for compliance validation
- AI automatically validates control effectiveness
- 80% Faster Reviews
- Reduce manual evidence collection and review
- Automated Screening


Stay Ahead with Proactive Compliance Insights
Don't just track compliance—improve it continuously:
- • Identify compliance trends and potential risks before audits
- • Receive recommendations to improve control effectiveness
- • Benchmark your compliance performance against industry standards
- • Automated reports showing compliance improvements and gaps
- Predict compliance issues before they become critical
- Proactive Alerts
- Get actionable recommendations automatically
- Smart Insights